创客北京·鲲鹏应用创新大赛2023是面向基础软/硬件开发者的顶级赛事,由工业和信息化部、财政部统筹指导,工业和信息化部信息中心、北京市经济和信息化局、华为技术有限公司等联合主办,旨在鼓励广大开发者基于新一代信息技术全栈根技术,围绕产业真实难题,共同打造基础软/硬件解决方案,推动计算行业技术革新,繁荣计算行业生态。本次大赛由鲲鹏技术专家、各行业领域专家、市场价值专家组成的强大阵容评委团对入选方案进行层层评选和打分。最终,UniPro在参与决赛的35支参赛团队中荣获企业赛三等奖。

鲲鹏致力打造国产信创生态
鲲鹏计算产业是基于鲲鹏处理器的基础软硬件设施、行业应用及服务,涵盖从底层硬件、基础软件到上层行业应用的全产业链条。纵观鲲鹏计算产业生态全景,硬件方面,围绕鲲鹏处理器,涵盖包括昇腾AI芯片、智能网卡芯片、底板管理控制器(BMC)芯片、固态硬盘(SSD)、磁盘阵列卡(RAID卡)、主板等部件以及个人计算机、服务器、存储等整机产品。基础软件方面,涵盖操作系统、虚拟化软件、数据库、中间件、存储软件、大数据平台、数据保护和云服务等基础软件及平台软件。行业应用方面,鲲鹏计算产业生态覆盖政府、金融、电信、能源、大企业等各大行行业应用,提供全面、完整、一体化的信息化解决方案。
UniPro“扎根”鲲鹏生态 蓬勃发展
鲲鹏处理器是国产处理器领先代表之一,作为信息科技上的重要一环,鲲鹏除了自身技术突破之外,也希望可以用更多应用层面的代表产品,借助于鲲鹏的超强算力,为国人实现应用层面更多选择。UniPro创立之初,也是希望能够将企业常用的相关管理软件,有国产化的更优选项。两者的“眼光”不谋而合。此次参赛中,UniPro也强调,基于鲲鹏算⼒底座,体现鲲鹏多核⾼并发算⼒优势,实现项目管理新模式。
UniPro是一款专业易用安全的研发项目管理软件,帮助企业将目标更快落地,通过拆解需求、管理工作项、可视化的数据分析,让企业的数据沉淀,并指导工作不断优化。

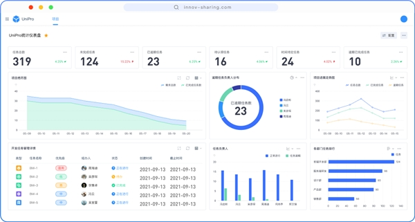
(上图为UniPro项目管理软件统计仪表盘功能)
产品设计的初衷是希望能够帮助项目经理、CTO以及整个团队成员能够可视化看到整体研发过程。具体而言,企业通过使用UniPro项目管理软件,可以把想法、目标、需求具象化,将大的目标拆解成小的需求、小的任务、小的目标,UniPro会对这些小的目标做目标管理,在需求拆解、目标落地过程中,UniPro能提供项目集管理、项目管理和文档管理;在对所有任务进度进行监控和复盘时,可以通过UniPro数据分析功能辅助决策;研发任务完成后,若需集成第三方工具,UniPro还提供强大的接口集成功能,能够与DevOps工具进行对接使用;研发产品交付给客户之后,客户可能会提出Bug或者优化建议,也可利用UniPro工单管理模块进行跟进。
2023鲲鹏应用创新大赛已经落幕,而国产信创的赛道上,各家企业已经摩拳擦掌,迎接未来挑战,AI、行业大模型等技术端的不断突破创新,也为UniPro等应用端产品, 提供了更有力的支撑和土壤。